CVE-2025-27152: Auditing and Mitigating Axios SSRF in Kubernetes
A critical SSRF vulnerability in axios affects millions of Node.js apps. Here's how I audited 28+ Kubernetes apps and used NetworkPolicies to mitigate the risk.
A critical SSRF vulnerability in axios affects millions of Node.js apps. Here's how I audited 28+ Kubernetes apps and used NetworkPolicies to mitigate the risk.
A vulnerability scanner launched 38,000 requests in 30 minutes and took down my Archy.net Ghost blog. Here's how I built a native fail2ban with HAProxy stick-tables. No external daemons, no log parsing, just real-time protection.
How I replaced Microsoft Entra ID with Authentik for self-hosted SSO across Grafana, GitLab, and Portainer. Full control, better latency, zero cloud dependencies.
From cutting cost-heavy Citrix nets to mastering BGP Anycast, my HAProxy journey shows how resilience, security, and automation evolve.
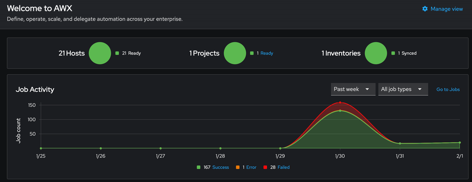
Learn how PatchMon and Ansible AWX work together to create a complete patch management solution with visibility and automation - managing 21 servers with 95% less effort.
Managing system updates across multiple servers can be a time-consuming and error-prone task. In this article, I'll walk you through building a complete automated patch management solution using Ansible AWX
Learn how to restrict sensitive services like monitoring dashboards and admin panels to your internal network using HAProxy access control lists combined with AdGuard Home DNS rewrites giving your users friendly domain names without exposing services to the internet.
Article written following real debugging on production infrastructure. Configuration tested with HAProxy 2.8.15 and Home Assistant 2024.12 since I had this issue for some times.
Hello folks, This week I worked with a client to implement BitLocker on guest machines from a Hyper-V host Server
In my post Active Directory Certificate Services [Part1], i explain to you the différents informations you need before you run