CVE-2025-27152: Auditing and Mitigating Axios SSRF in Kubernetes
A critical SSRF vulnerability in axios affects millions of Node.js apps. Here's how I audited 28+ Kubernetes apps and used NetworkPolicies to mitigate the risk.
A critical SSRF vulnerability in axios affects millions of Node.js apps. Here's how I audited 28+ Kubernetes apps and used NetworkPolicies to mitigate the risk.
A vulnerability scanner launched 38,000 requests in 30 minutes and took down my Archy.net Ghost blog. Here's how I built a native fail2ban with HAProxy stick-tables. No external daemons, no log parsing, just real-time protection.
How I migrated 28 services from Docker Swarm to Talos Linux Kubernetes in 2 days with zero downtime. Cilium CNI, MetalLB BGP, Flux GitOps, and all the things that went wrong along the way.
Digging deep into Docker Swarm, i found some limitation when using it with ansible, and in the end with the high availability and upgrade process which I was not very satisfy with. So I explored, again, Kubernetese...
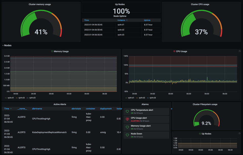
Since we set up a Kubernetes Raspberry Pi cluster with K3S, now what can we do with it ? In this
There are plenty of websites where Kubernetes is explained, why how etc, if you want to know more or if