Why Are My Citrix VDA Machine Accounts Appearing in Microsoft Entra ID?
A troubleshooting guide for Citrix DaaS administrators managing hybrid Active Directory environments
> Don't Follow the Trend
A troubleshooting guide for Citrix DaaS administrators managing hybrid Active Directory environments
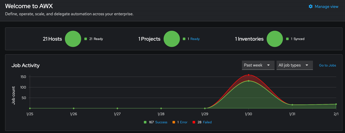
Learn how PatchMon and Ansible AWX work together to create a complete patch management solution with visibility and automation - managing 21 servers with 95% less effort.
Managing system updates across multiple servers can be a time-consuming and error-prone task. In this article, I'll walk you through building a complete automated patch management solution using Ansible AWX
If you've tried to set up a Proxmox Backup Server (or any other service) in an Incus container on TrueNAS SCALE 25.10 and attempted to mount an NFS share, you've likely encountered this frustrating error...
Proxmox Backup Server (PBS) is a powerful enterprise-grade backup solution that uses deduplication, compression and encryption to efficiently store backups.
Learn how to install macOS Tahoma as a Proxmox VM without needing a Mac, using a Python script to download official recovery images directly from Apple's servers and OpenCore bootloader for compatibility.
A 16-hour technical odyssey of replacing six failing consumer SSDs in a production ZFS system, surviving two pool suspensions, device name chaos and ultimately achieving a 3000x performance improvement.
This post is a technical follow‑up to my previous reflection about music ownership.
This weekend, while organizing my CD collection, I had a small but uncomfortable realization.
Setting up a robust Single Sign-On (SSO) solution is essential for modern infrastructure management. In this guide, I'll walk you through deploying Authentik with high availability using Docker Swarm, configuring email notifications, and integrating everything with HAProxy as a reverse proxy.
Learn how to restrict sensitive services like monitoring dashboards and admin panels to your internal network using HAProxy access control lists combined with AdGuard Home DNS rewrites giving your users friendly domain names without exposing services to the internet.
Integrating a NICE SNA20 garage door opener with Home Assistant using a Wemos D1 Mini and ESPHome, automation here we go.